企业如何像管理团队一样管理 Agent?ADP Agent Portal 的答案
当企业里的智能体越来越多,真正需要被管理的,已经不只是模型和接口,而是一支跨平台分布、持续协作、需要被治理和优化的“数字员工团队”。
摘要
过去,企业做智能体往往是按项目、按部门、按平台分别推进。客服团队在一个平台上配置机器人,业务团队在另一个平台上搭工作流,技术团队又在自研系统里接入模型。随着 AI 应用快速扩散,企业内部的智能体开始分散在 ADP、Dify、自研系统、第三方平台甚至不同渠道入口中,带来新的管理难题:资产不清、入口分散、效果难评估、成本不可控、协作效率低。
ADP Agent Portal 的定位,不是再做一个单点 Agent 应用,而是做一个跨平台的企业智能体门户与协同治理平台。它把企业内部不同平台、不同类型、不同场景的智能体统一纳入一个管理体系中,再通过智能路由、多智能体协同和可观测等能力,让智能体的运行更智慧、更高效、更可治理。
换句话说,ADP Agent Portal 将帮助企业完成一件关键的事:像管理团队一样,管理好“数字员工”。
核心要点:
- ADP Agent Portal 的核心价值是跨平台统一纳管企业内部分散的智能体资产
- 它不是单一聊天入口,而是囊括企业智能体门户、调度台和治理台的超级门户
- 智能路由让用户query得以精准地流向合适的智能体、模型或执行路径
- 可观测能力让企业第一次真正看清智能体的质量、效率与成本
- 对企业而言,这意味着数字员工从“各自为战”走向“协同分工、持续优化”

一、当企业智能体越来越多,真正的问题不再是“有没有”,而是“怎么管”
随着越来越多的企业开始积极拥抱 AI 转型,很多企业已经进入了 AI 落地的第二阶段。
第一阶段的问题是:
- 能不能做出智能体?
- 能不能接入模型?
- 能不能跑通一个业务场景?
而进入第二阶段后,企业面临的问题会明显变化:
- 全公司智能体越来越多,但不知道智能体之间能不能协同配合完成一个复杂的任务
- 不同团队使用不同平台,资产分散,难以统一管理
- 用户不知道应该找哪个智能体,甚至不知道公司有什么智能体,入口体验混乱
- 相似请求被重复送进不同模型和流程,成本持续抬高
- 出问题时不知道是哪一个平台、哪一个智能体、哪一个环节出了问题
这时,企业需要的就不再只是一个“能回答问题的 Agent”,而是一个能够统一组织、统一调度、统一治理企业智能体资产的平台。
这正是 ADP Agent Portal 要解决的问题。
二、ADP Agent Portal 是什么?
一句话说,ADP Agent Portal 是一个跨平台的企业智能体门户与协同治理平台。
它做的事情可以概括为三层:
| 层次 | 解决什么问题 | 核心价值 |
|---|---|---|
| 门户层 | 企业内部和对外的 AI 能力入口分散 | 为用户提供统一的智能体访问与使用入口 |
| 协同层 | 多平台、多智能体之间缺乏有效分工与协作 | 通过智能路由、触发器、渠道接入和编排能力实现协同运行 |
| 治理层 | 智能体效果、成本、稳定性不可见 | 用可观测与运营分析能力实现持续优化 |
所以,它不是一个简单的“智能体列表页”,也不是单纯的“管理后台”。
更准确地说,它是企业管理数字员工的基础设施:
从定位上看,它既可以被理解为企业级 AI 平台的一部分,也是一套面向多智能体场景的智能体管理平台与智能体编排平台。
- 统一纳管企业所有的“数字员工”
- 明确它们“分别擅长什么”
- 决定“什么任务应该交给谁”
- 观测它们“表现如何、成本如何、是否值得继续投入”
如果把企业里的 AI 能力看成一支不断扩大的数字团队,那么 ADP Agent Portal 就是这支团队的组织中枢。
三、为什么企业需要一个跨平台的智能体门户?
因为企业里的智能体,天然不会只来自一个平台。
现实中常见的企业 AI 结构往往是这样的:
| 来源 | 典型形态 | 常见问题 |
|---|---|---|
| ADP 平台智能体 | 已上线的业务智能体、运营机器人 | 平台内可见,平台外难统一管理 |
| Dify 应用 / 工作流 | 部门自建流程、实验性应用 | 版本多、命名乱、缺少统一视图 |
| 自研 / 直连 LLM 能力 | 特定业务助手、内部工具 | 接口分散、难标准化 |
| 第三方执行平台 | 编码代理、自动执行类智能体 | 和企业其他 AI 资产脱节 |
| OpenClaw 智能体纳管方案 | 企业级智能体统一接入、调度与治理方案 | 如果没有统一入口、统一调度、统一监控和统一权限体系,企业 AI 很容易从“到处都能用”走向“谁也管不清” |
| 渠道内机器人 | 企业微信、飞书、钉钉、Slack、Telegram | 触点很多,但后台治理割裂 |
这些能力单独看都能跑,但放在企业环境里,就会出现几个共性问题:
3.1 智能体资产越来越多,但没有统一视图
企业很难回答几个最基础的问题:
- 我们现在到底有多少个智能体?
- 哪些还在用,哪些已经失效?
- 哪些面向客户,哪些面向员工?
- 哪些由哪个团队负责?
没有统一纳管,就意味着没有统一资产目录,也就谈不上真正的治理。
3.2 用户入口分散,体验不连续
有的智能体在网页里,有的在企业微信里,有的藏在某个业务系统里,有的只有技术团队知道怎么访问。
这会直接导致:
- 用户找不到合适的智能体
- 企业内部团队重复建设相同能力
- Agent 使用率低于预期,没有真正深度参与到工作中
3.3 智能体之间缺乏合理分工
很多企业不是没有智能体,而是智能体之间没有协作机制:
- 本该走特定业务 Agent 的请求,被送到通用助手
- 相同问题重复消耗不同平台算力
- 复杂场景没有形成稳定的分工与履约路径
这会带来直接的成本浪费和效率损失。
3.4 缺少运行透明度,企业无法做经营决策
如果没有统一可观测能力,企业很难知道:
- 哪些智能体效果好
- 哪些智能体失败率高
- 哪些请求最耗时
- 智能体具体执行了什么
- 哪些流程最值得优化
最终的结果是,智能体越来越多,但企业并没有真正建立起“数字员工管理能力”。这也是为什么很多企业会把“智能体可观测”视为上线之后最关键的基础能力之一。

四、ADP Agent Portal 的核心价值,不是“多一个智能体平台”,而是“把分散智能体组织起来”
4.1 统一纳管跨平台智能体资产
ADP Agent Portal 的第一层价值,是把分散在不同平台里的智能体收拢进同一套企业管理体系。
对于企业来说,这意味着:
- 不再按平台分别管理,而是按企业资产统一管理
- 不再只有技术团队知道智能体在哪里,企业用户都能第一时间找到合适的智能体使用
- 智能体具备统一的状态、配置、展示、生命周期和权限管理方式
在这个体系下,ADP、Dify、直连 LLM、自研能力、执行型 Agent,都不再是孤立的存在,而是企业智能体资产的一部分。

以 OpenClaw 为例,企业真正需要的是一个“虾管家”式的统一纳管中枢
如果说个人使用 Agent,更关心的是“这个智能体好不好用”,那么企业开始大规模使用 Agent 之后,关注点就会立刻变化。真正难的,不是再多接几个 Agent,而是怎么把这些散落在不同平台、群聊、网页和业务系统里的“数字员工”统一收编起来。
从 OpenClaw 这类智能体缺失纳管方案的视角来看,企业最容易遇到的,不是智能体单点能力不足,而是管理开始失控:
- 员工各自使用不同的 Agent,Skills,入口分散,形成新的“影子 AI / 影子 IT”
- 数据在外部终端、第三方模型和不同系统之间流动,边界越来越模糊
- 谁在调用什么能力、花了多少 Token、哪里卡顿报错,企业管理很难统一看清
- Prompt、知识库、Skill 和最佳实践停留在个人或小团队手里,难以沉淀为企业资产
这也是为什么像 OpenClaw 这样的智能体形式,本质上强调的不是“再提供一个智能体”,而是应该出现一套统一入口、统一调度、统一监控、统一治理的企业级机制。
把这个逻辑放进 ADP Agent Portal 里看,就会更容易理解它的价值:
- 员工侧,不用再去多个平台里找有什么 Agent,而是通过统一 Portal 和搜索框进入
- 调度侧,企业员工只需要直接提需求,系统会像自动派单一样,把任务分配给最合适的智能体或执行路径
- 管理侧,企业可以统一看到调用量、成功率、响应时长、Token 消耗和异常链路,不再是一笔糊涂账
- 资产侧,好的 Prompt、知识库、工作流和 Skill 不再只属于某个智能体,而是可以持续沉淀为组织能力
所以,OpenClaw 放在统一纳管治理的系统中,最佳理解不是“ADP Agent Portal 又兼容了一个生态产品”,而是它进一步说明了 ADP Agent Portal 要解决的那件事:帮助企业把分散的 AI 使用行为,升级为统一接入、统一协同、统一运营的组织级数字员工体系。


4.2 统一门户,让智能体真正成为企业服务入口
ADP Agent Portal 的第二层价值,是把企业 AI 能力从“散落在各处”变成“统一可访问的入口”。
它既可以服务内部员工,也可以服务外部客户:
- 对内,是员工访问数字员工的统一工作台
- 对外,是企业展示和提供 AI 服务的统一门户
这使得企业可以更自然地形成以下体验:
- 从首页统一进入 AI 服务
- 按场景查找对应智能体
- 按角色、组织或权限访问不同能力
- 在同一环境下体验聊天、模型、画布、协作和解决方案
对于一家公司来说,这相当于把原本零散的 AI 能力,组织成了一套真正可用的企业门户。

4.3 用智能路由,让数字员工分工更合理
企业里最贵的不是“多一个智能体”,而是“把错误的任务交给错误的智能体”。
ADP Agent Portal 之所以强调智能路由,是因为它解决的是企业 AI 运行中的资源配置问题。
你可以把它理解成数字员工的任务分配机制:
- 哪类请求应该交给哪个智能体
- 哪些请求应该直达某个平台能力
- 哪些请求应该走意图识别和履约策略
- 哪些请求需要进入自动化流程、Webhook 或定时执行
这件事的价值,不只是“更聪明”,更是“更省”:
- 减少不必要的模型调用
- 降低错误路由带来的失败率
- 提升响应速度
- 提升智能体资源利用率
对企业来说,智能路由本质上是在做“数字员工的排班与派单”。

4.4 用可观测能力,让企业真正看清数字员工的表现
如果没有可观测,企业几乎不可能有效管理数字员工。
因为管理从来不只是“让它运行”,更重要的是:
- 看得见
- 说得清
- 追得回
- 优得动
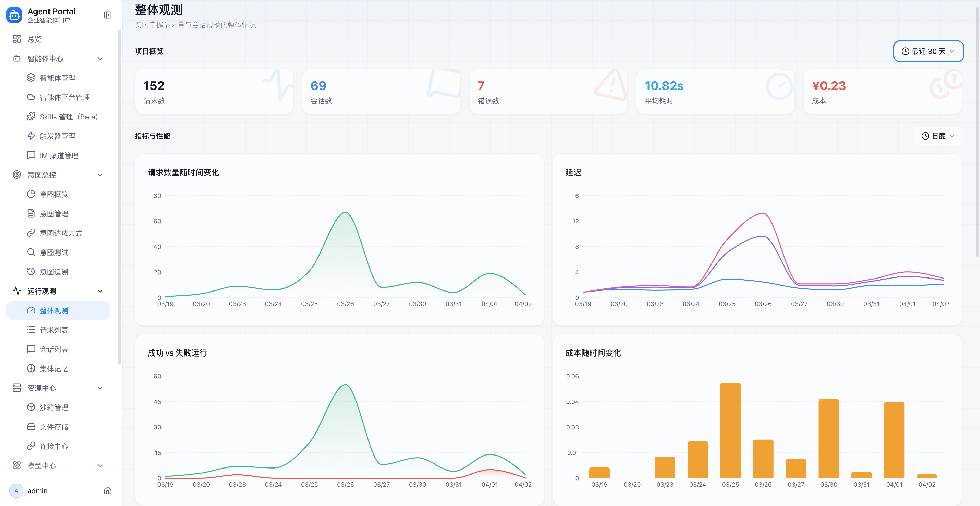
ADP Agent Portal 的可观测能力覆盖运行统计、Trace 链路、成功率、耗时、错误分析、会话与过程追踪等维度,让企业第一次可以像看团队绩效一样看待智能体表现。
这意味着:
- 可以知道哪些智能体最活跃
- 可以知道哪些链路最耗时
- 可以知道哪些场景最容易失败
- 可以知道哪些模型最费钱
- 可以知道优化之后是否真的带来提升
没有这些能力,智能体只是“在运行”;有了这些能力,智能体才真正进入“可经营状态”。

五、像管理团队一样管理“数字员工”,具体意味着什么?
这是 ADP Agent Portal 最值得讲清楚的价值主张。
企业今天管理一支真实团队时,通常会做这些事情:
- 建组织
- 定角色
- 分任务
- 看绩效
- 做协同
- 控成本
而 ADP Agent Portal,正是在数字员工体系中对应完成这些动作。
| 真实团队管理 | 数字员工管理 | ADP Agent Portal 对应能力 |
|---|---|---|
| 建立组织名册 | 知道企业里有哪些智能体 | 智能体统一纳管、分类、状态管理 |
| 明确角色与职责 | 明确每个智能体负责什么场景 | 智能体配置、模型绑定、展示与标签管理 |
| 合理分配任务 | 把请求路由到最合适的智能体 | 意图识别、智能路由、履约策略 |
| 建立协作机制 | 多智能体协同完成复杂任务 | 触发器、渠道接入、编排与协同能力 |
| 观察绩效表现 | 看谁效率高、谁成本高、谁问题多 | Dashboard、Trace、运行分析、反馈闭环 |
| 控制团队成本 | 避免浪费资源,把预算花在有效场景 | 模型管理、成本分析、优化决策 |

所以,ADP Agent Portal 的最大价值并不只是技术集成,而是帮助企业建立一种新的管理能力:
把智能体从“独立、分散的工具”升级为“可协同、可管理、可优化的数字员工体系”。
六、为什么说它能让智能体运行得更经济高效?
“经济高效”不是一句空话,而是平台级治理带来的直接结果。
6.1 统一纳管,减少重复建设
同一类问题,如果多个团队各自在不同平台重复建设智能体,企业会同时承担:
- 重复开发成本
- 重复调试成本
- 重复运营成本
- 重复模型成本
统一纳管后,企业可以更清楚地判断:
- 哪些能力应该复用
- 哪些能力应该整合
- 哪些能力应该下线
6.2 智能路由,减少无效调用
不是所有请求都值得进入最昂贵的模型和最复杂的执行链路。
通过路由和履约策略,企业可以更合理地做资源分配:
- 简单问题走轻量路径(固定回复或直接调用 LLM)
- 专业问题走垂直智能体
- 固定流程走自动化触发
- 多步骤任务走协同执行
这会直接影响成本、速度和稳定性。
6.3 可观测驱动优化,减少“盲目投入”
很多企业不是不愿意投 AI,而是担心投了之后看不到效果。
有了统一观测能力,优化不再靠感觉,而是可以基于数据:
- 低成功率链路优先优化
- 高成本模型重点审查
- 高频场景优先产品化
- 低价值能力及时收缩
这会让企业的 AI 投入更像经营行为,而不是实验行为。

七、哪些企业最适合用 ADP Agent Portal?
ADP Agent Portal 尤其适合以下几类企业或平台:
7.1 内部已经有多个智能体、多个平台并存的企业
如果企业已经同时在用 ADP、Dify、自研工具或第三方 AI 平台,那么 Portal 的价值会非常直接,因为它首先解决的是“统一纳管”。
7.2 需要统一数字员工入口的大中型组织
当不同部门都开始拥有自己的智能体时,企业需要的不再是更多应用,而是统一入口、统一规则和统一治理。
7.3 对成本、质量和稳定性有明确要求的企业
如果企业已经进入生产阶段,那么单纯“能跑通”不够,必须关心:
- 成本是否合理
- 路由是否准确
- 运行是否稳定
- 问题是否可追溯
7.4 想把 AI 变成长期能力,而不是一次性项目的团队
如果企业想建立一套长期运营的数字员工体系,而不是只做几个试点项目,那么 Portal 会更接近正确方向。
八、Agent Portal 和普通智能体平台,有什么本质区别?
核心区别在于视角不同。
很多平台关注的是“如何做出一个智能体”,而 ADP Agent Portal 更关注:
当企业已经拥有很多智能体之后,如何把它们组织起来、协同起来、治理起来。
可以这样理解:
| 类型 | 关注点 |
|---|---|
| 单体智能体产品 | 做出一个可用的 Agent |
| 工作流 / 编排工具 | 跑通某个具体流程 |
| 模型接入层 | 调用不同模型能力 |
| ADP Agent Portal | 统一管理企业数字员工体系,并让它持续高效运行 |
这就是为什么它更像“企业智能体中枢”,而不是单点应用。
常见问题
Q1:如果企业已经在用多个平台,Agent Portal 还有必要吗?
越是已经用了多个平台,越需要 Portal。因为问题不在于“能不能用”,而在于“能不能统一纳管、统一协同、统一治理”。
Q2:它更偏使用入口,还是更偏管理后台?
两者都有,但真正的差异化在于它把“入口、调度、治理”三件事放进了一个体系里。它既是门户,也是协同台,还是治理台,是一个真正属于 Agent 时代的超级门户。
Q3:为什么要强调“数字员工”?
因为企业未来管理 Agent,越来越像管理团队。不是只看一个模型能不能回答,而是要看这支数字团队的角色配置、任务分工、运行质量和投入产出。
Q4:智能路由的商业价值是什么?
它的商业价值在于,把合适的任务交给合适的智能体和路径处理,减少无效调用,提高响应效率,并更好地控制模型和流程成本。
结语
企业进入 AI 深水区之后,最难的从来不是“做出一个智能体”,而是如何把企业内部那些分散在不同平台、不同部门、不同入口里的智能体,真正组织成一支可协同、可治理、可优化的数字员工团队。
ADP Agent Portal 的价值,就在于此。
它以跨平台统一纳管为基础,以智能路由为调度核心,以可观测能力为治理抓手,帮助企业把零散的智能体能力,升级为真正可以持续运营的企业级数字员工体系。
如果说过去企业是在“试着用 AI”,那么 ADP Agent Portal 做的,是帮助企业开始“系统地管理 AI”。
不妨现在就开始 报名体验 ADP Agent Portal

首页
产品
资源
专业解决方案
定价
公司
