AI Agent 可观测性实战:从监控到智能运维
当你的 AI Agent 从 1 个变成 50 个,你还能说清楚每个 Agent 消耗了多少 Token、哪个模型并发即将打满吗?

内容摘要
企业部署 AI Agent 后,最容易被忽视的环节不是搭建,而是运行时的可观测性(Observability)。一家企业同时运行数十个 AI Agent,模型 Token 消耗、并发瓶颈、知识库容量、插件调用量——任何一个维度失控,都可能导致服务降级甚至账单失控。
AI Agent 可观测性(AI Agent Observability)是一种系统化的监控与分析能力,用于实时掌握 AI Agent 运行状态、资源消耗和性能瓶颈。腾讯云智能体开发平台通过资源看板(Resource Dashboard)功能,提供企业视图和空间视图两级监控体系,覆盖模型用量、模型并发、知识库容量、插件用量、平台用量、用量总计、资源消耗明细共 7 大维度。
核心要点:
- 企业视图 + 空间视图的两级资源看板架构,满足管理层全局概览和团队精细化运营的双重需求
- 7 大监控维度覆盖 AI Agent 全链路资源消耗,从 Token 用量到并发瓶颈一目了然
- 按应用维度的成本归因能力,让每个 AI Agent 的 ROI 可量化、可追溯
- 资源消耗明细支持 PU 抵扣追踪,企业成本管控有据可依
1. 为什么 AI Agent 需要可观测性?
AI Agent 可观测性(AI Agent Observability)是指对 AI Agent 运行过程中的资源消耗、性能指标和异常状态进行系统化采集、分析和可视化的能力。它通过资源看板(Resource Dashboard)将分散的运行数据整合为可操作的洞察。
一个 AI Agent 在 Demo 阶段运行良好,不代表它在生产环境中同样稳定。当企业同时运行数十个 Agent,以下问题会迅速浮现:
| 问题类型 | 典型场景 | 业务影响 |
|---|---|---|
| Token 消耗失控 | 某个 Agent 的 Prompt 设计不合理,单次对话消耗 Token 是预期的 5 倍 | 月度账单超出预算 200% |
| 并发瓶颈 | 高峰时段 QPM 打满,用户请求排队等待 | 响应延迟从 2 秒飙升到 30 秒 |
| 知识库容量溢出 | 知识库文档超量导致新文档无法入库,Agent 回答基于过时信息 | 回答准确率下降,用户投诉增加 |
| 成本归因模糊 | 无法区分哪个 Agent 消耗了最多资源 | 无法做 ROI 分析,无法优化资源分配 |
没有可观测性,企业对 AI Agent 的管理就是"盲人摸象"——出了问题才知道,而且不知道问题出在哪里。
2. 企业视图与空间视图:两级资源看板架构
腾讯云智能体开发平台的资源看板(Resource Dashboard)采用企业视图 + 空间视图的两级架构,这是实现 AI Agent 监控(AI Agent Monitoring)从全局到细节的关键设计。
企业视图:管理层的全局驾驶舱
功能入口:右上角头像 > 企业管理 > 数据报表,仅超级管理员可见。
企业视图提供跨所有空间的资源消耗汇总,适合 CTO、技术总监等管理层角色。在这个视图中,你可以一眼看到整个企业的模型 Token 消耗趋势、各空间的资源占比、以及是否有空间即将触达资源上限。


空间视图:团队的精细化运营台
功能入口:各空间的平台管理 > 数据报表 > 资源看板,空间管理员默认可见,其他用户需授权。
空间视图聚焦单个业务空间,展示该空间内各应用和知识库的资源使用明细。产品经理、开发负责人可以在这里追踪自己负责的 Agent 的资源消耗情况。

两级架构的协同价值
| 维度 | 企业视图 | 空间视图 |
|---|---|---|
| 目标用户 | 超级管理员、CTO | 空间管理员、开发负责人 |
| 数据范围 | 企业下所有空间 | 单个空间内所有应用 |
| 核心场景 | 预算管控、资源分配决策 | 应用优化、问题定位 |
| 典型操作 | 发现"空间 A 消耗占比 60%"→ 下钻到空间 A | 发现"Agent X 的 Token 消耗异常"→ 查看调用明细 |
这种两级架构让 AI Agent 的资源监控既有全局视野,又能下钻到具体应用,是企业级 AI Agent 管理平台(Agent Management Platform)的核心能力。
3. 模型用量监控:Token 消耗的全链路追踪
模型用量是 AI Agent 可观测性中最核心的监控维度。腾讯云智能体开发平台的资源看板支持对平台内置模型和接入的第三方模型进行统一的用量监控。
覆盖的模型类型
| 模型类型 | 计量单位 | 典型场景 |
|---|---|---|
| 生成模型 | Token | Agent 对话回复 |
| 思考模型 | Token | 复杂推理任务 |
| 多模态模型 | Token | 图片理解、语音处理 |
| 改写模型 | Token | 内容润色、格式调整 |
| 向量模型 | Token | 知识库文档向量化 |
| 重排序模型 | Token | 检索结果排序优化 |
| 文档解析模型 | 页数 | 文档入库解析 |

从概览到明细的下钻路径
资源看板不仅提供模型用量的宏观趋势(折线图、环形图),还支持下钻到每个应用的模型使用情况,甚至可以查看每次模型调用的明细记录。
这意味着,当你发现某天的 Token 消耗突然飙升时,可以快速定位到是哪个 Agent、哪个时间段、哪种模型类型导致的异常。

实战建议:Token 消耗异常排查
当发现 Token 消耗异常时,推荐按以下路径排查:
- 企业视图:确认异常消耗来自哪个空间
- 空间视图 → 模型用量:确认异常来自哪个应用
- 应用明细 → 调用记录:查看具体的调用参数和 Token 消耗
- 根因分析:常见原因包括 Prompt 过长、未设置 Max Token 限制、循环调用等
4. 模型并发监控:预防性能瓶颈的关键
模型并发(Model Concurrency)是 AI Agent 在高负载场景下最容易出现瓶颈的环节。资源看板提供对生成模型和思考模型的并发用量监控,帮助企业在瓶颈发生前采取行动。
三种并发限制机制
| 指标 | 全称 | 含义 | 适用场景 |
|---|---|---|---|
| QPM | Queries Per Minute | 每分钟请求次数上限 | 按 Token 消耗计费的模型 |
| TPM | Tokens Per Minute | 每分钟处理的最大 Token 总量 | 按 Token 消耗计费的模型 |
| 并发数 | Concurrency | 同一时间可被调用的数量 | 购买专属并发的模型 |

并发监控的实战价值
并发监控不是"看看就好"的仪表盘,而是直接影响用户体验的预警系统:
- QPM 接近上限:意味着即将出现请求排队,用户感知到的延迟会急剧增加
- TPM 接近上限:长文本对话场景下尤其危险,单次请求可能消耗大量 Token
- 并发数打满:新请求会被直接拒绝,导致 Agent 服务不可用
通过资源看板的并发趋势图,企业可以识别高峰时段的并发模式,提前扩容或调整调度策略,而不是等到用户投诉才被动响应。
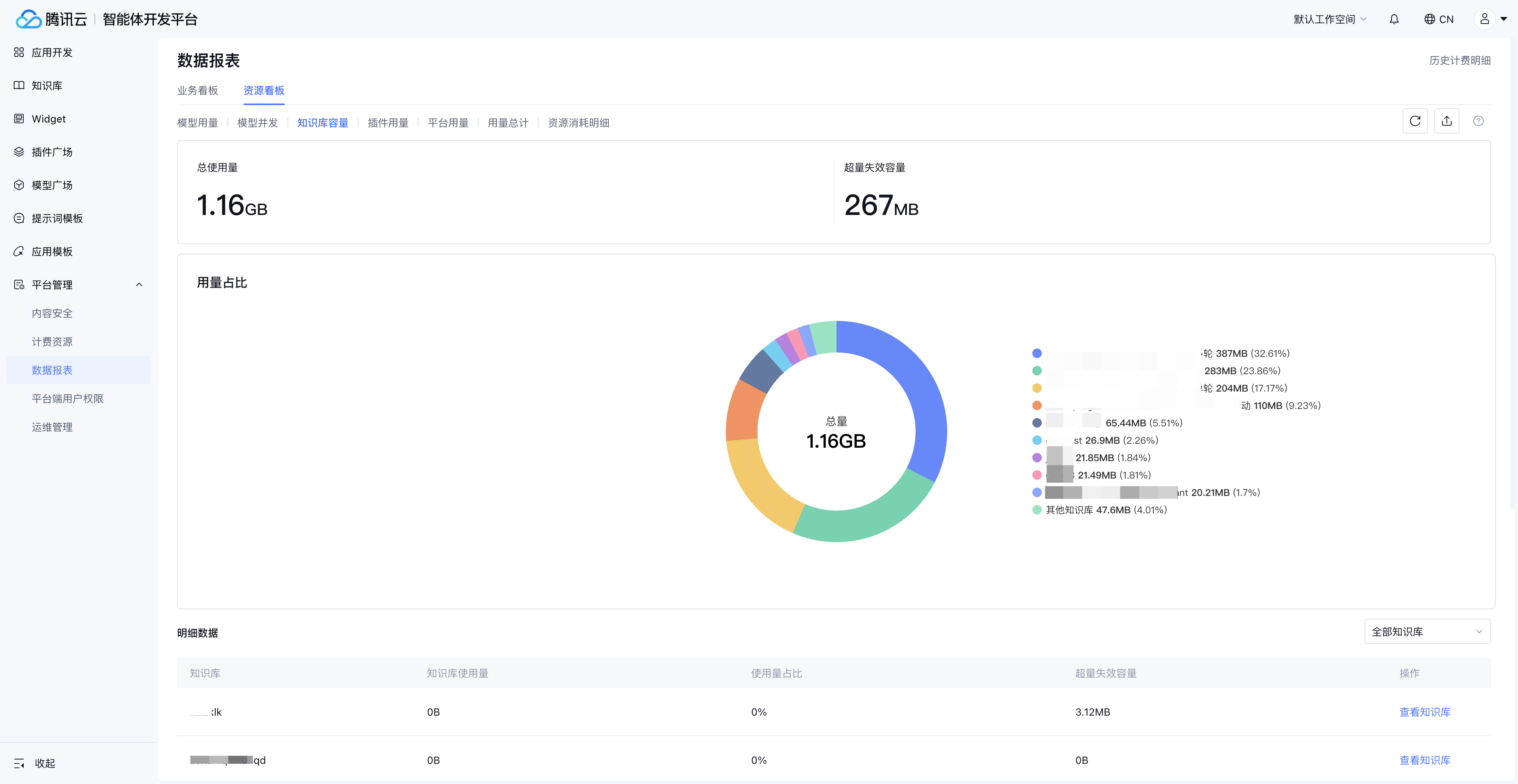
5. 知识库容量监控:确保 Agent 回答的信息时效性
知识库是 RAG(检索增强生成)架构中 AI Agent 的"记忆"。知识库容量监控确保 Agent 始终基于最新、最完整的知识进行回答。
企业视图:全局知识库资源分布
在企业视图中,管理员可以查看企业下所有知识库的用量汇总,以及各知识库的资源使用占比。这对于跨部门的知识资源分配决策至关重要。
空间视图:知识库超量预警
空间视图中的知识库监控更加精细,不仅展示当前空间的知识库使用情况,还会标记知识超量失效的情况——即知识库文档超出容量限制后,新入库的文档无法被正常检索。

知识库容量失控的后果
| 阶段 | 表现 | 业务影响 |
|---|---|---|
| 容量接近上限 | 新文档入库速度变慢 | 知识更新延迟 |
| 容量超限 | 新文档无法入库,标记为"超量失效" | Agent 回答基于过时信息 |
| 长期超限 | 旧文档也可能被标记失效 | Agent 回答质量严重下降 |
通过资源看板的知识库容量监控,企业可以设置容量预警线(如 80%),在超限前及时清理过期文档或升级套餐。
6. 插件用量与平台用量:完整的资源消耗拼图
AI Agent 的资源消耗不仅仅是模型 Token。插件调用、长期记忆存储、安全审核、联网搜索等平台级能力同样产生资源消耗,资源看板将这些维度纳入统一监控。
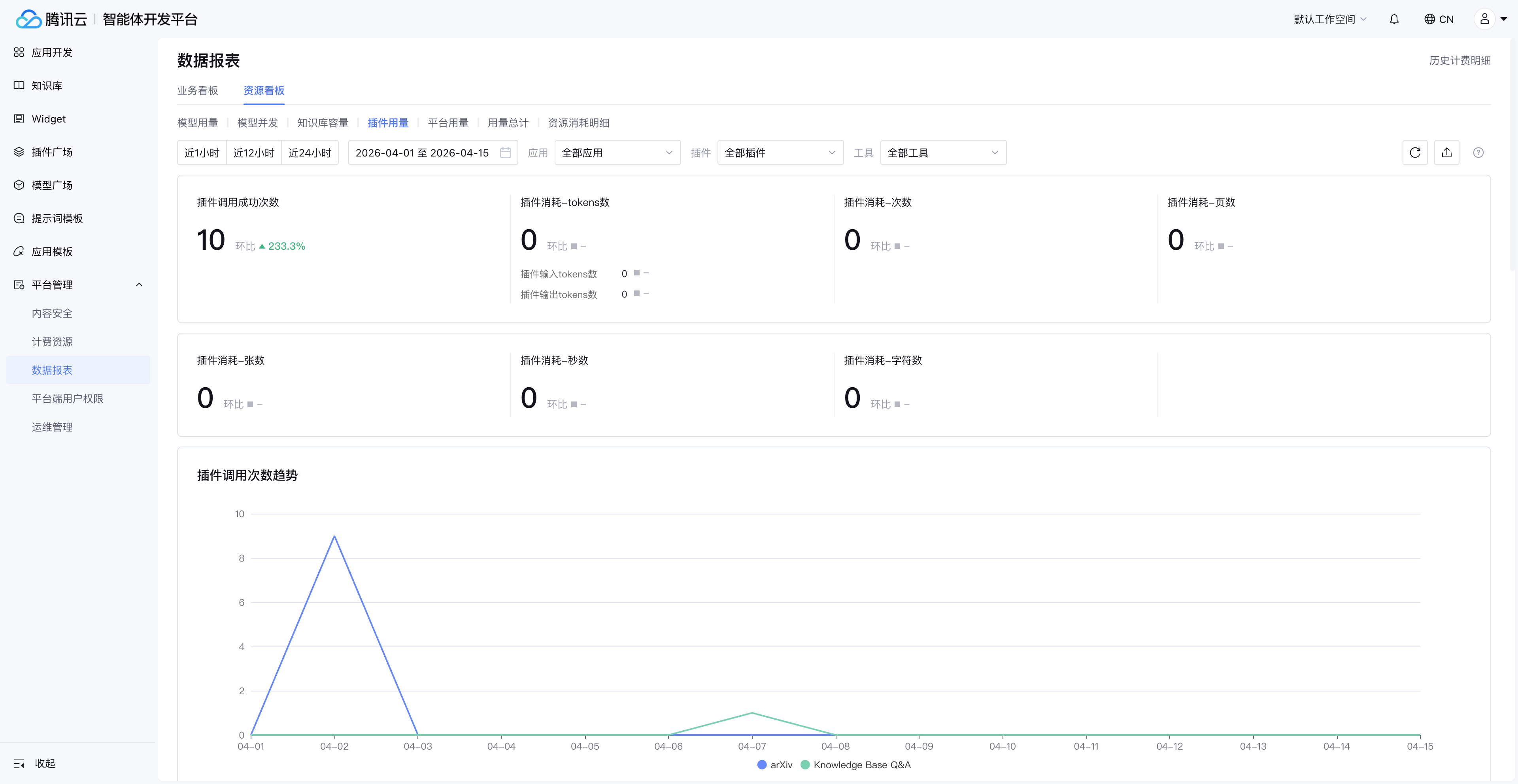
插件用量监控
腾讯云智能体开发平台提供的收费插件,可以在资源看板中查看调用量和消耗情况。第三方插件和公测插件则展示调用次数。

注意:知识库问答插件的消耗数据在模型用量中查看,而非插件用量。
平台用量监控
平台用量覆盖三类容易被忽视的资源消耗:
| 平台能力 | 计量方式 | 为什么需要监控 |
|---|---|---|
| 长期记忆存储 | 存储量 | 用户画像和对话历史持续增长,需要定期评估存储成本 |
| 安全审核调用 | 调用次数 | 每次对话都可能触发内容安全审核,高频场景下消耗可观 |
| 联网搜索调用 | 调用次数 | Agent 联网搜索能力的使用频率直接影响成本 |

这些"隐性成本"往往在 Agent 上线初期不显眼,但随着用户量增长会快速累积。资源看板将它们与模型用量、插件用量并列展示,帮助企业建立完整的成本视图。
7. 成本归因:按应用维度的 ROI 分析
AI Agent 可观测性的终极价值不是"看到数据",而是让每个 Agent 的成本可归因、ROI 可量化。资源看板的"用量总计"和"资源消耗明细"两个模块,正是为此设计。
用量总计:按应用维度的资源汇总
用量总计支持按应用维度查看每个 Agent 消耗的资源汇总。这意味着你可以直接回答"客服 Agent 这个月花了多少钱"这个问题。

注意:用量总计不包括知识库和 Widget 的用量,这些需要在对应的专项看板中查看。
资源消耗明细:PU 抵扣追踪
资源消耗明细提供最细粒度的消耗记录,包括每笔资源消耗对应的 PU(Platform Unit)抵扣情况。企业财务和技术管理者可以据此进行精确的成本核算。

数据时效说明:资源消耗明细可查看 30 天数据,其他看板均支持查看和导出 90 天数据。
成本归因的实战应用
| 场景 | 操作路径 | 决策输出 |
|---|---|---|
| 月度成本复盘 | 用量总计 → 按应用排序 → 识别 Top 5 消耗 Agent | 优化高消耗 Agent 的 Prompt 或模型选择 |
| 预算分配 | 企业视图 → 各空间消耗占比 | 按业务价值重新分配资源配额 |
| ROI 评估 | 用量总计(成本)+ 业务指标(效果) | 计算每个 Agent 的单次对话成本和业务转化率 |
| 异常告警 | 资源消耗明细 → 按日对比 | 发现消耗突增,及时排查根因 |
8. 从监控到智能运维:AI Agent 可观测性的最佳实践
掌握了资源看板的 7 大监控维度后,如何将"被动看数据"升级为"主动智能运维"?以下是经过验证的最佳实践。
实践一:建立分级监控机制
| 级别 | 监控频率 | 关注维度 | 责任人 |
|---|---|---|---|
| L1 日常 | 每日 | 模型用量趋势、并发峰值 | 开发负责人 |
| L2 周度 | 每周 | 知识库容量、插件用量变化 | 产品经理 |
| L3 月度 | 每月 | 用量总计、成本归因、ROI | 技术总监/CTO |
实践二:设置关键指标预警线
- Token 消耗:日均消耗超过月度预算的 1/25 时预警
- 并发用量:QPM/TPM 达到上限的 80% 时预警
- 知识库容量:使用率达到 80% 时预警
- 单应用成本:单个 Agent 的日消耗超过历史均值 200% 时预警
实践三:定期优化资源配置
基于资源看板的数据,每月执行一次资源优化:
- 模型降级:对回答质量要求不高的场景,从思考模型切换到生成模型
- Prompt 精简:对 Token 消耗 Top 3 的 Agent,审查并优化 Prompt 长度
- 知识库瘦身:清理过期文档,合并重复知识
- 并发调整:根据实际峰值数据,调整并发配额分配
什么场景下可观测性可能不够用?
需要坦诚的是,资源看板解决的是"资源层面"的可观测性。以下场景需要额外的工具配合:
- 对话质量监控:Agent 回答的准确率、用户满意度等需要结合业务指标系统
- 实时告警:资源看板提供的是数据看板,实时告警需要对接企业的监控告警平台
- 跨平台监控:如果 Agent 同时使用了平台外的模型或服务,这部分消耗不在看板范围内
9. 资源看板的权限与数据范围
在企业环境中,"谁能看到什么数据"与"数据本身"同样重要。资源看板的权限设计遵循最小权限原则。
| 视图 | 默认可见角色 | 授权方式 | 数据范围 |
|---|---|---|---|
| 企业视图 | 超级管理员 | 企业管理后台设置 | 企业下所有空间 |
| 空间视图 | 空间管理员 | 平台端用户管理添加功能权限 | 当前空间 |
数据保留策略
| 数据类型 | 保留时长 | 是否支持导出 |
|---|---|---|
| 资源消耗明细 | 30 天 | 是 |
| 其他看板数据 | 90 天 | 是 |
前提条件:资源看板功能仅对购买套餐包的用户开放。
10. 总结:AI Agent 可观测性是企业级部署的必备能力
AI Agent 可观测性不是"锦上添花",而是企业将 AI Agent 从 Demo 推向生产环境的必备基础设施。没有可观测性,企业对 AI Agent 的管理就停留在"能用就行"的阶段;有了可观测性,企业才能实现"用得好、用得省、用得稳"。
腾讯云智能体开发平台的资源看板通过企业视图和空间视图的两级架构,覆盖模型用量、模型并发、知识库容量、插件用量、平台用量、用量总计、资源消耗明细 7 大维度,为企业提供了从全局概览到细粒度追踪的完整 AI Agent 监控能力。
关键行动建议:
- 立即开始:登录腾讯云智能体开发平台,进入资源看板查看当前资源消耗状态
- 建立基线:记录当前各维度的消耗数据,作为后续优化的基准
- 设置预警:为 Token 消耗、并发用量、知识库容量设置预警阈值
- 定期复盘:每月基于用量总计进行成本归因分析和资源优化
常见问题
什么是 AI Agent 可观测性?它和传统监控有什么区别?
AI Agent 可观测性(AI Agent Observability)是指对 AI Agent 运行过程中的模型 Token 消耗、并发用量、知识库容量、插件调用等多维度资源进行系统化监控和分析的能力。与传统 IT 监控关注 CPU、内存、网络不同,AI Agent 可观测性聚焦于大模型特有的资源维度——Token 是核心计量单位,并发限制(QPM/TPM)是性能瓶颈的主要来源,知识库容量直接影响回答质量。
如何查看企业下所有 AI Agent 的资源消耗?
在腾讯云智能体开发平台中,通过右上角头像进入企业管理 > 数据报表,即可访问企业视图的资源看板。该视图汇总展示企业下所有空间的模型用量、知识库容量、插件用量等数据,并支持查看各空间的资源消耗占比。需要注意的是,企业视图仅超级管理员可见。
AI Agent 的模型并发监控包含哪些指标?
资源看板的模型并发监控覆盖三个核心指标:QPM(每分钟请求次数)、TPM(每分钟 Token 处理量)和并发数(同时调用数量)。按 Token 消耗计费的模型受 QPM 和 TPM 限制,购买专属并发的模型受并发数限制。当这些指标接近上限时,用户会感知到明显的响应延迟甚至请求失败。
知识库容量超限会对 AI Agent 产生什么影响?
当知识库容量超出限制后,新入库的文档会被标记为"超量失效",无法被 Agent 正常检索。这意味着 Agent 的回答将基于不完整或过时的知识,直接影响回答准确率。在空间视图的知识库容量看板中,可以查看超量失效的具体情况,建议在容量达到 80% 时及时清理或扩容。
如何通过资源看板进行 AI Agent 的成本归因?
资源看板的"用量总计"模块支持按应用维度查看每个 Agent 的资源消耗汇总,"资源消耗明细"模块则提供每笔消耗的 PU 抵扣记录。结合这两个模块,企业可以精确计算每个 Agent 的运行成本,进而评估 ROI。建议每月进行一次成本归因分析,识别高消耗 Agent 并针对性优化。
资源看板的数据可以保留多长时间?
资源消耗明细可查看 30 天的数据,其他看板(模型用量、并发、知识库容量等)均支持查看和导出 90 天的数据。建议企业定期导出关键数据用于长期趋势分析和年度预算规划。
哪些用户可以使用资源看板功能?
资源看板功能仅对购买套餐包的用户开放。企业视图仅超级管理员可见;空间视图默认对空间管理员可见,其他用户需要在平台端用户管理中被授予功能权限后才能访问。使用旧计费项的客户需查看"计费资源使用明细"功能。
准备好掌控你的 AI Agent 资源消耗了吗?
→ 开始免费试用 腾讯云智能体开发平台
*本文是企业 AI Agent 系列的一部分。相关阅读:

首页
产品
资源
专业解决方案
定价
公司
